
Capacitated Dynamic Lot Sizing:
Solution of the CLSP with the ABC heuristic
The dynamic capacitated lot sizing problem (CLSP)
is solved with the "ABC-Heuristic"
of Maes und Van Wassenhove.
Symbols:
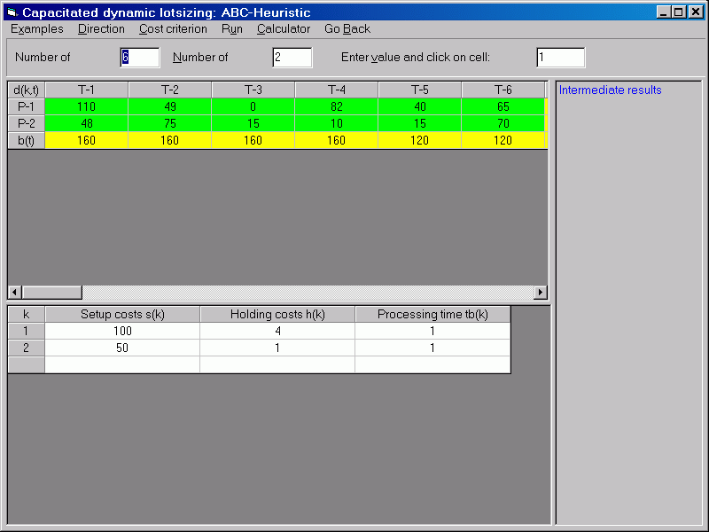
| d(k,t) |
Demand of product k in
period t |
| s(k) |
Setup cost for product
k |
| h(k) |
Inventory cost for product
k |
| tb(k) |
Unit processing time for
product k |
| b(t) |
Capazity of the resource
in period t |
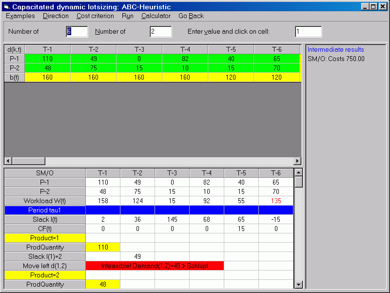
After all data have been entering, the heuristic is started.

The complete solution process is documented as follows:

Literature:
- Tempelmeier (2005)
|